AI Augmented wave-group
Overview
The AI Move Group mechanism significantly advances large-scale cloud migration planning. It analyzes extensive dependency graphs to automatically cluster machines into logical move groups. By optimizing these groups based on interdependencies and size constraints, the AI generates sequential Migration Waves, transforming complex server lists into structured, manageable units for execution. This process streamlines migration efforts, reduces risk, and speeds up time-to-cloud by eliminating manual, server-by-server planning.
AI Move Groups uses a combination of
Graph cleaning and clustering.
Deterministic community detection.
AI-based reasoning for migration prioritization.
AI Move Group Strategic Clustering
Modern cloud migration requires careful planning to minimize downtime and risk. Moving individual servers is inefficient when dependencies exist between them. The AI Move Group addresses this challenge by converting chaotic server lists into logical, manageable migration units. Its primary function is to balance the size and quality of migration clusters, ensuring efficiency and generating optimized Migration Waves to enhance the success of large-scale environment shifts.
Key Principles of AI Clustering
Inefficiency of Single Servers: Migration planning is inefficient for single servers because one machine is often better grouped with related machines to streamline the process.
Optimal Clustering Goal: The AI Move Group works to maximize the number of clusters that fall within an optimal size range.
Avoiding Large Clusters: The strategy is designed to prevent overly large clusters, which are difficult to manage and schedule, thus increasing migration risk.
Core Mechanism: The grouping mechanism dynamically balances the goal of maximizing optimal-sized clusters with maintaining high cluster quality (which is based on the strength of machine interdependency).
Balancing Act & Wave Output: The primary objective is to balance the number of clusters and cluster quality to create manageable, logically grouped units. These resulting groups are the Migration Waves that minimize risk and accelerate the migration process.
Accessing AI Move groups
The AI Wave Groups feature is part of the overall planning functionality within the Cloudamize platform. The steps to initiate the process are:
Log in to the Cloudamize Console (if you are not already logged in)
https://console.cloudamize.comClick the Plan Tile: Click on the Plan tile.

Click on the AI Augmented wave-group highlighted in the screenshot below.

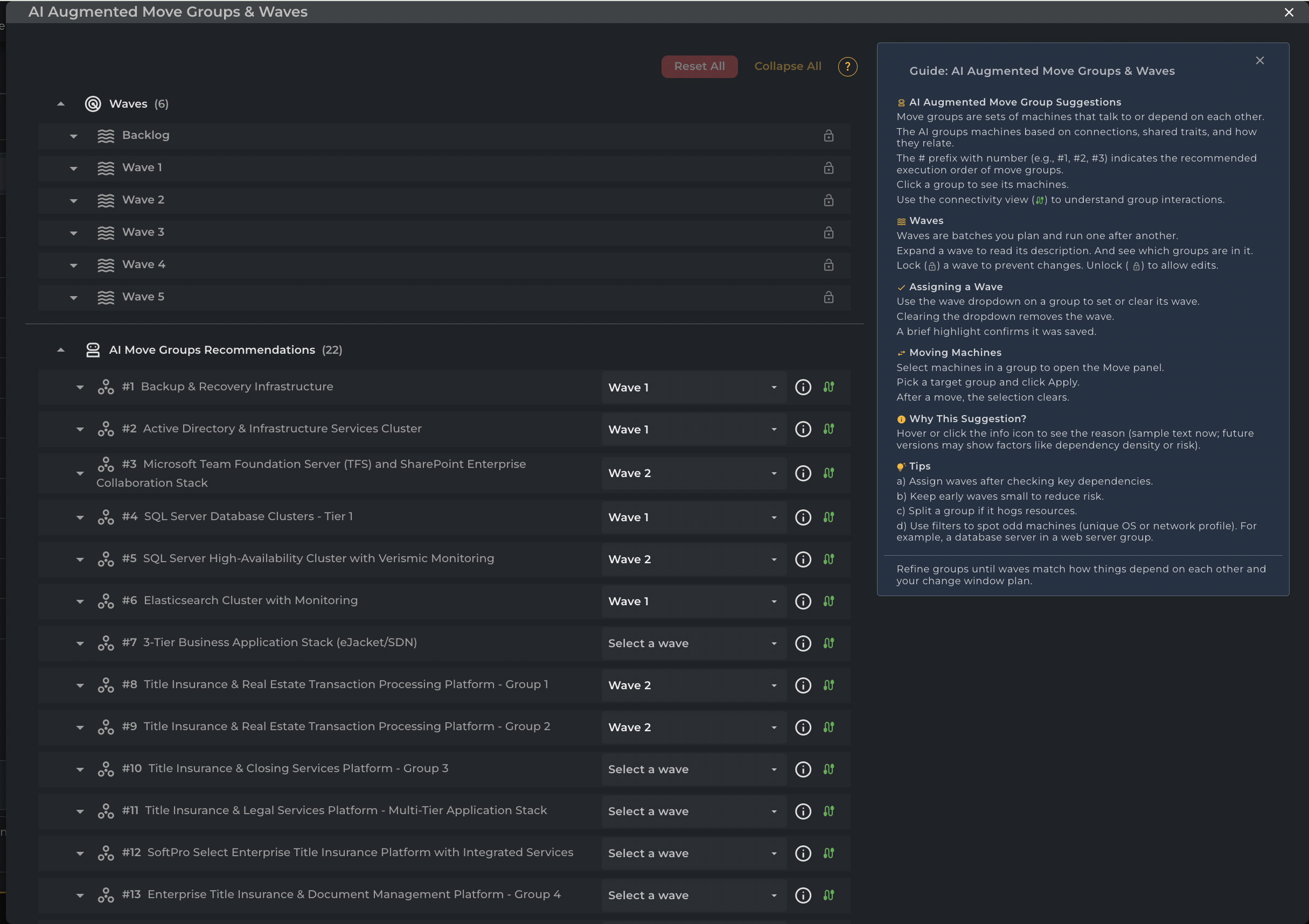
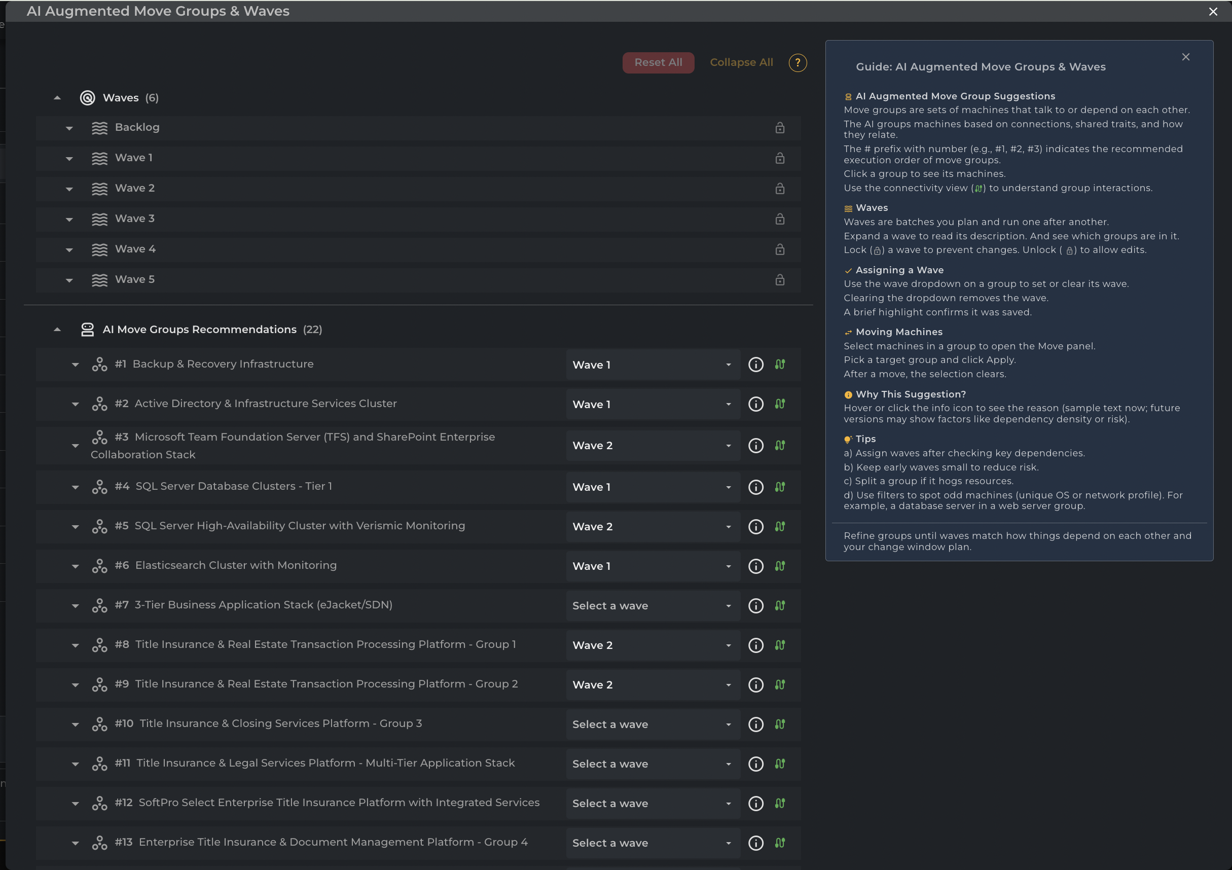
Once you click on the AI Augmented wave-group, you will see a screen displaying all the AI-created Groups and Waves.

Waves
The Waves section at the top of the AI Augmented Move Groups & Waves interface serves as a dynamic filter, displaying only the AI Move Groups assigned to the current migration batch via the "Select a wave" dropdown. Expanding a wave shows the scheduled groups, while expanding an assigned AI Move Group reveals the individual servers within that group. Unscheduled groups remain unlisted or in the Backlog until assigned. Users can lock waves to prevent accidental changes, requiring an unlock to edit assignments.

Creating Custom Waves
In addition to using the pre-populated waves (Backlog, Wave 1, Wave 2, etc.), users can now create custom waves to better align with their specific migration project timelines.
How to Add a New Wave:
Locate a move group in the AI Move Groups Recommendations list.
Click the Wave Dropdown menu (currently showing "Select a wave" or an assigned wave).
Scroll to the bottom of the dropdown list and click + Add New Wave.

Automatic Naming: To maintain a consistent migration sequence, the system will automatically name the new wave using the next available number in the series (e.g., creating a wave after "Wave 1" will automatically generate "Wave 2").
Visibility: The newly created wave will immediately appear in the Waves summary section at the top of the interface, where you can lock/unlock it or track its total machine count.

Note: New waves are created in the unlocked state by default, allowing you to immediately assign additional move groups to them.
AI Move Groups Recommendations
The AI Move Groups Recommendations section lists groups automatically created by the AI engine. These groups consist of machines that communicate or depend on each other. Each recommended group is numbered to indicate the suggested execution order.
Users must use the adjacent dropdown menu to "Select a wave", assigning the group to a specific migration batch. Clicking the group name reveals individual servers, while the info icon explains the AI's grouping rationale, which may include factors like dependency density or risk. Users can also open the Move panel by selecting machines within a group to manually reassign servers to a different target group or wave.

The screenshot below shows that selecting machines within a group enables the Move panel to open, allowing manual reassignment of servers to a different target group.

No Dependency Servers Group in Auto Grouping
In the Auto Grouping section, we have introduced a new No Dependency Servers group to help streamline your infrastructure analysis. This group automatically captures machines that have no identified dependencies, instances where all active processes are set to be ignored, or machines that communicate exclusively with No Agent Machines. To ensure clarity, a standard reason is automatically appended whenever this group is generated. Please note that, currently, this group is assigned the lowest priority in the auto-grouping order.

Wave Tag Synchronization (Auto-Grouping to App Tagging)
To streamline migration planning, Cloudamize now features Wave Tag Sync, ensuring that tags applied within the AI-Augmented Auto-Grouping section are automatically propagated to App Tagging.
Move Group Tagging: When a Wave Tag is applied to an entire Move Group within the Auto-Grouping section, the system automatically cascades this tag to:
Every Machine within that Move Group.
All associated processes are linked to those machines.
Note: This action will override any existing Wave Tags on these entities to ensure consistency. These updates are reflected instantly in the App Tagging Grid.
Machine Movement & Reassignment: If a Machine is moved from one Move Group to another that already has an assigned Wave Tag:
The target Move Group’s Wave Tag is automatically applied to the moved Machine and its processes.
Any previously assigned Wave Tag is overridden.
The updated status is synchronized and visible within the App Tagging Grid.

Currently part of Wave1

Selected Wave2 in AI Augmented Move Groups and Waves

Wave Tag Synchronization (App Tagging to Auto Grouping)
When a Wave tag is applied to a Move Group, and then
Navigate to App Tagging any time and apply a different Wave tag to any Process on a machine that belongs to Move Group, the updated Wave tag will automatically be applied to:
The corresponding Move Group
All machines within that Move Group and its respective processes .(This ensures consistency of Wave tags between App Tagging and Auto Grouping.)
Machines or processes that were not tagged via a Move Group will continue to behave as before, with no change in their existing tagging behavior.

Selected Wave1 in AI Augmented Move Groups and Waves

Currently part of Wave1

Selected Wave2 in App Tagging and applied

Changed to Wave2 in App Tagging

Reflecting under Wave2 under Waves

Changed to Wave2 in AI Augmented Move Groups and Waves

Updated Wave tag automatically applied to other machine within that Move group
Network Connectivity Icon
The Network Connectivity icon next to each AI Move Group recommendation lets users view the group's dependencies instantly. Clicking this icon opens a new screen, such as the "Connectivity for Group" view, which visually illustrates how the applications and servers within that group communicate with each other and with external entities. This visualization helps users validate the AI's grouping logic and understand the communication flow both within and between groups.

Connectivity for AI Group

Info Icon
The Info Icon reveals the "Reason for Recommendation" and "Confidence Score" for the AI Move Group, explaining why the machines were clustered together. This pop-up often details specific running services and connectivity metrics (e.g., zero internal connectivity). This crucial feature helps users validate the AI's grouping logic against their migration strategy.

Machine and Connectivity Details Overlay(Green Icon)
This enables seamless interaction with both machine nodes and connection edges, allowing users to explore and access detailed information directly within the graph interface.
For every Group in a cluster, a Green interconnectivity button is available on the right of the row. Clicking this button opens the Group-Centric Network Connectivity panel

Clicking on any machine node or connection edge opens a right-side overlay panel with relevant details.
For machine nodes: It shows connectivity with other machines along with the direction of those connections, and displays host name, IP addresses, application name, and number of times seen.


For connection edges: It displays connection direction, number of times seen, and source/target details across all supported types (Machine<->Machine, Group<->Group, Machine<->Group).


Machine Interconnectivity Tool (White Icon)
For every machine in a cluster, a white interconnectivity button is available on the far right of the row. Clicking this button opens the Application Connectivity panel, providing critical technical data for migration validation:
Connectivity Summary: View the total number of unique connections associated with the machine.
Directional Categories: Traffic is categorized into Inbound (clients connecting to this host), Outbound (servers this host depends on), and Self (internal loopback traffic).
Observation Frequency: The panel displays the exact number of times each unique connection was observed by the Cloudamize agent during the collection period. This helps distinguish between high-frequency application dependencies and infrequent administrative tasks.
Operating System Visibility: Identifies the OS of connected peers to assist in security group planning and compatibility checks.

The Guide Section
The Guide panel on the right side of the interface serves as a contextual help resource. It explains key concepts, including AI Augmented Move Group Suggestions, Waves, and Assigning a Wave. Additionally, it provides instructions for advanced actions like Moving Machines between groups. The guide features a section on Tips for optimizing the migration plan, such as checking wave assignments for key dependencies, keeping early waves small to reduce risk, and using filters to identify unusual machines.

Reset All and Collapse All buttons
Located at the top-right of the AI Augmented Move Groups & Waves workspace, the Reset All and Collapse All buttons provide essential global controls for managing large-scale migration environments.
The Reset All function serves as a project-wide refresh, instantly reverting any unsaved wave assignments or temporary drag-and-drop changes to their last state, which is ideal for correcting complex planning errors.
The Collapse All control optimizes the visual workspace by minimizing all expanded clusters and waves. This hides granular machine-level details—such as host names, IP addresses, and connectivity icons—allowing planners to quickly scan high-level group headers and navigate extensive environments without excessive scrolling.

If you have any questions or need assistance, please reach out to our helpdesk team at helpdesk@cloudamize.com